Kumologica Designer是一款易于使用的低代码编程工具,它为用户提供了一个简单便捷的拖放式视觉设计工具,并且提供多种高效的代码编程方案,让用户可以高效的完成低代码的开发;该程序优化了许多不必要的操作,用户使用这款软件进行代码开发,不仅速度更快还更加的灵活好用,并且它支持与大多数知名的云平台兼容,您可以轻松创建API和Integration并且使其可以在类似于AWS Lambda的无服务器计算中平稳的运行;通过这款软件可以帮助企业提升生产效率,降低运营成本,感兴趣额朋友欢迎下载。

1、API和微服务
通过提供更高级别的个性化,数据准确性和移动性,您的企业可以提供更好的客户体验。
2、资料整合
集成您的数据,以便组织中的团队可以改善绩效评估,获得洞察力和智慧。
3、任务和自动化
通过自动执行重复和无差异的任务来提高效率并降低成本,从而成为一个更加精简和高效的组织。
4、本地开发
允许开发人员使用点击而不是编码来自动化业务流程,创建客户API和数据集成。
1、基础设施就绪
无需配置或管理服务器。您的kumologica服务将自动扩展以支持传入请求的速率。
2、成本效益
使用云提供商的亚秒级计量功能来降低成本。仅在集成服务运行时付款。
3、减少供应商锁定
Kumologica流可以在任何不需计算产品,容器或VM的服务器上运行。支持跨云提供商的服务可移植性,并降低供应商锁定的风险。
4、提高生产力
通过不断增加的节点目录来加速您的开发。包括所有电池:日志记录,检测,性能调整,安全性增强,部署脚本等,因此在非核心业务活动中不会浪费时间。
部署中
Kumologica Designer通过提供一致且同质的环境来更快地构建,部署和测试应用程序,而无需花费时间进行配置和本地部署,使开发人员可以专注于开发周期。
本节将重点介绍两种类型的部署:
#本地部署
设计器附带一个本地服务器,该服务器一直在监视您的流程是否有更改,并在不需要任何干预的情况下将这些更改重新加载。
这意味着您不再需要在每次调整流程或下载/安装任何其他库或工具时都重新构建应用程序。
此功能可加快您的开发速度,并使您更轻松地在业务逻辑上进行构建,试验和迭代。
本地服务器可从端口上的Kumologica设计器外部访问1880。
#云部署
Kumologica Designer意识到开发人员需要将您的原型快速部署到云中。对于这种用例,开发人员可以使用“ 云”选项卡来简化和加速您的部署。
以下是“ 云”选项卡的视图:

在此选项卡中,开发人员可以设置属性并附加目标lambda的触发器。
设置触发器时,用户可以选择创建或附加到现有资源,在这一方面,Kumologica Designer将通过查询云并在下拉菜单中使开发人员“发现”这些资源ARN。这将消除开发人员在设计器和AWS控制台之间来回跳转的需要。
以下是发现现有AWS资源的示例:

#导出部署脚本
通过单击设计器进行部署,可以在本地开发和原型设计中带来快速反馈循环的明显好处,而大多数组织将依靠CI / CD管道策略来使新服务的交付快速,可靠和可重复。
Kumologica提供了一个选项,用于导出在两个可用选项之一中内部生成和使用的基础脚本:
-AWS Cloudformation
-无服务器框架
监控方式
Kumologica Flows将利用基础云计算解决方案中可用的任何监视/仪器功能。
#AWS Lambda
部署在AWS Lambda环境中的所有Kumologica流都与X-Ray集成在一起。这将使开发人员和操作员无需任何额外的努力即可跟踪,调试和优化Kumologica Flows。
唯一的要求是在部署过程中设置X-Ray标志,如下图所示:

#在X射线控制台中查看流图
Kumologica Flow将为流中的每个节点创建一个分段,这将为流的哪个节点实际上成为拥塞点(瓶颈)提供额外的粒度。
此外,额外的元数据和注释已注入到EventListener节点上,以提供更多信息并易于与CloudWatch日志关联。
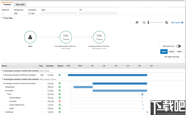
以下是从X射线控制台查看的Kumologica流示例:

测试中
测试的目的是验证不同节点是否按预期协同工作。给定一组测试用例,Kumologica测试将始终根据该流程收到的响应进行断言。
测试用例将定义为输入消息(测试消息),并且目标节点将是处理该输入消息的第一个节点。
Kumologica Designer在本地开发期间总是很热的部署,因此,在运行测试用例之前无需进行部署。
#定义一个测试用例
首先,请确保在Kumologica Designer 的“ 测试”选项卡中定义了所有测试流程。
测试流程定义为一个TestCase节点作为入口点,零个或多个Assert节点,并以一个TestCaseEnd节点结束。以下是测试流程的示例:

注意:如果您的TestCase节点未出现在可用测试用例的下拉列表中,请确保在“ 测试”选项卡中定义了测试流程。
#环境
可以在“测试”选项卡中定义运行测试所需的所有环境参数。此处设置的属性将对对象下的流中的节点可用:env
以下是注入到环境中进行测试的两个属性的示例:

#断言
断言是测试的基本元素。在Kumologica中,断言是一个节点Assert,您可以将其链接在一起以验证流返回的响应的任何部分。
如果所有断言均有效,则将测试标记为通过。断言的结果将显示在“ 断言”选项卡上。
以下是测试执行后的断言结果示例:

Cygwin
808 KB/2020-08-17Cygwin(UNIX模拟环境)是许多自由软件的集合,最初由CygnusSolutions开发,用于各种版本的MicrosoftWindows上,运行UNIX类系统。Cygwi
Vbs To Exe
1.45 MB/2020-08-17VbsToExe绿色中文版是一款vb转exe的工具。VbsToExe简单易用,而且VbsToEXE转换器自带中文,界面简洁操作简单,需要这款转换工具的朋友可以下载使用。
Visual Studio 2015 Community
5.8 GB/2020-08-17微软终于发布了VisualStudio2015简体中文版,下载吧第一时间提供VisualStudio2015官方中免费文版下载。VS2015提供了跨平台开发的功能,支持从Windows到Linux、甚至iOS和Android的开发!
Cygwin x64
832 KB/2020-08-17Cygwin是一个在windows平台上运行的类UNIX模拟环境,是cygnussolutions公司开发的自由软件(该公司开发的著名工具还有eCos,不过现已被Redhat收购
sql数据库备份恢复助手
1.77 MB/2020-08-17sql数据库备份恢复助手是一款能够帮助sql数据库备份与恢复的工具,软件完美支持自动/手工方式备份本地/局域网(远程)数据库,无限复合式备份任务,支持备份文件通过Lan/Ftp/云
Navicat for MySQL
17.34 MB/2020-08-17NavicatforMySQL是一个强大的MySQL数据库管理和开发工具。Navicat为专业开发者提供了一套强大的足够尖端的工具,但它对于新用户仍然是易于学习。使用了极好的图形用户界面(GUI)...
jEdit
3.72 MB/2020-08-17jEdit官方中文版是一个用Java语言开发的文本编辑器,在GPL下发布。它可以在Windows、Linux、MacOS等多种平台下运行,并且有很多插件,可以扩充基本功能。它也支
Aptana Studio
127.97 MB/2020-08-17AptanaStudio官方版是一个集成式的Web应用程序开发环境,它不仅可以作为独立的程序运行,而且还可以作为eclipse插件使用。AptanaStudio可以支持多种AJA
UltraEdit
phpMyAdmin
WinHex
EmEditor Professional(文本的编辑工具)
JSCompress
Java反编译器
Resource Hacker
AutoHotkey(自动安装脚本编写工具)
Oracle SQL Handler
49图库助手
kk欢乐斗地主中文版
澳门资料大全正版
够力七星彩排列五奖表旧版安装2015
新澳2025正版资料
凤凰彩票平台ApP软件下载
767娱乐
6hzs6合助手下载软件
够力七星彩排列五奖表最新版本下载
您可能感兴趣的专题
男生必备
男生们看过来!
安卓装机必备
女生必备
女生必备app是拥有众多女性用户的手机软件,作为一个女生,生活中像淘宝、京东这类线上购物软件可以说是少不了的,小红书这种穿搭、化妆分享平台也很受欢迎,类似于西柚大姨妈、美柚这种专为女生打造的生理期app更是手机必备,还有大家用的最多拍照美颜app是绝对不能忘记的,除此之外对于一些追星女孩来说,微博也是一个必不可少的软件。超多女生必备软件尽在下载吧!
迅雷看看使用教程
迅雷看看播放器是一款多功能在线高清多媒体视频播放器,支持本地播放与在线视频点播,采用P2P点对点传输技术,可以在线流畅观看高清晰电影。不仅如此,迅雷看看不断完善用户交互和在线产品体验,让您的工作与生活充满乐趣。
驱动精灵
驱动精灵是一款集驱动管理和硬件检测于一体的、专业级的驱动管理和维护工具。驱动精灵为用户提供驱动备份、恢复、安装、删除、在线更新等实用功能,也是大家日常生活中经常用到的实用型软件之一了。
拼音输入法
对于电脑文字输入,拼音输入法是一种非常受欢迎的输入法,搜狗拼音输入法、百度拼音输入法、QQ拼音输入法、谷歌拼音输入法、紫光拼音输入法、智能拼音输入法等,你在用哪款呢?一款好用适合自己的拼音输入法一定对您平时帮助很大!下载吧收集了最热门国人最喜欢用的拼音输入法给大家。
b站哔哩哔哩怎么使用
很多人都喜欢在b站哔哩哔哩上观看视频,不单是因为可以提前看到一些视频资源,B站的一些弹幕、评论的玩法也是被网友们玩坏了!下面下载吧小编带来了b站哔哩哔哩怎么使用的教程合集!希望能帮到你啦!
抖音短视频app
抖音短视频app,这里汇聚全球潮流音乐,搭配舞蹈、表演等内容形式,还有超多原创特效、滤镜、场景切换帮你一秒变大片,为你打造刷爆朋友圈的魔性短视频。脑洞有多大,舞台就有多大!好玩的人都在这儿!