Grafana是一款功能强大、专业实用的仪表盘和图形编辑器,采用世界上最流行和先进的技术,用于组成可观察性仪表盘,支持查询、可视化、警报以及了解各项数据指标等多种功能,无论多少数据都可通过该软件进行统计分析和处理,并以图表的方式直观的显示给用户,让用户可以简单明了的进行数据分析和处理;Grafana可从普罗米修斯与石墨指标,到日志和应用数据,再到发电厂和蜂箱,无论它们存储在哪里,都可使用该软件快速找出并进行处理,同时可以与团队一起创建、探索和共享仪表板,并培养数据驱动的文化和团队协作,提高工作效率,非常方便实用。

可视化
从热图到直方图。图形到地理地图。Grafana有大量可视化选项,可帮助您精美地理解数据。

警报
在数据中时,在有意义的地方无缝定义警报。直观地定义阈值,并通过Slack,PagerDuty等获得通知。

统一
将数据整合在一起以获得更好的上下文。Grafana本机支持数十个数据库。将它们混合在一起在同一仪表板中。

打开
Grafana为您提供选择。它是完全开源的,并有一个充满活力的社区支持。使用Grafana Cloud或轻松安装在任何平台上。

延长
在官方库中发现数百个仪表板和插件。由于我们社区的热情和动力,每周都会增加新的社区。

合作
将所有人聚集在一起,并在团队之间共享数据和仪表板。Grafana增强了用户能力,并帮助建立了数据驱动的文化。

可视化
快速灵活的可视化以及多种选择,使您可以以任何方式可视化数据。

动态仪表盘
使用模板变量创建动态且可重复使用的仪表板,这些模板变量显示在仪表板顶部。

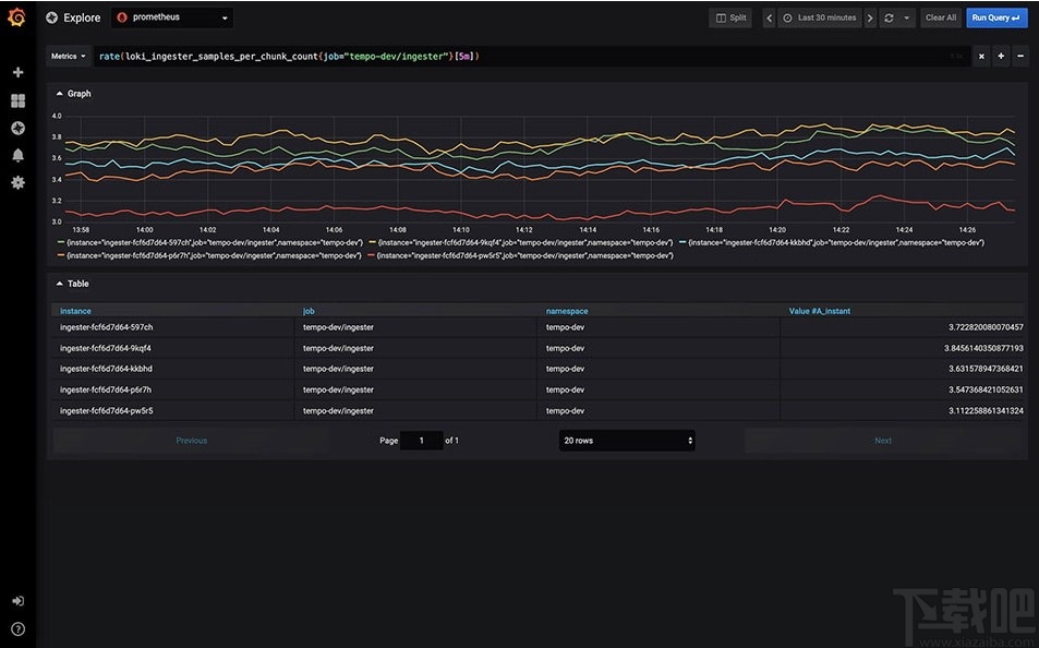
探索指标
通过临时查询和动态明细浏览数据。拆分视图并排比较不同的时间范围,查询和数据源。

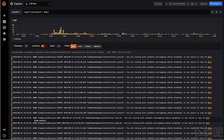
探索日志
体验使用保留标签过滤器从指标切换到日志的魔力。快速搜索所有日志或实时流式传输。
与我们的Loki数据源配合使用效果最佳,但很快就会提供更多支持。

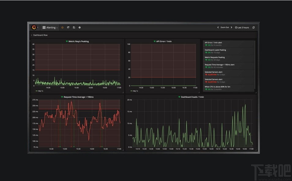
警示
直观地定义最重要指标的警报规则。Grafana将不断评估并向Slack,PagerDuty,VictorOps和OpsGenie等系统发送通知。

混合数据源
在同一张图中混合使用不同的数据源!您可以基于每个查询指定数据源。这甚至适用于自定义数据源。

注解
使用来自不同数据源的丰富事件注释图形。将鼠标悬停在事件上会显示完整的事件元数据和标签。

临时过滤器
通过临时过滤器,您可以即时创建新的键/值过滤器,这些过滤器会自动应用于使用该数据源的所有查询。

1、完成软件安装后进入软件首页,该页面可以了解软件功能、数据源颜色以及服务器请求等数据

2、点击功能展示可以了解软件更多功能,点击即可进行查看

3、返回首页下滑鼠标可以通过图表的方式了解软件各项数据

4、点击搜索按钮可以对各项数据进行搜索查看

5、点击管理按钮可以对仪表板数据、播放清单等数据进行管理和操作

6、点击探索按钮进入软件探索界面可以进行查询添加和查询历史查看

7、点击添加查询按钮可以对查询链表进行添加和编辑

8、点击软件左下角的帮助按钮可以了解软件更多信息和操作方法

Google Hosts更新器
75 KB/2020-08-17GoogleHosts更新器是一款简单实用的Hosts更新器,通过GoogleHosts更新器你可以轻松访问Google相关网站及部分外国网站。比如:Google,Gmail,
小兵以太网测试仪
958 KB/2020-08-17小兵以太网测试仪能检测以太网的连接信息以及速度,基于pc机网卡实现的测试仪工具,怀疑自己使用的以太网有问题的网友,可以用这个检测一下。小兵以太网测试仪的功能:小兵以太网测试仪是免费
X-Router
28.6 MB/2020-08-17亿特《X-Router超级路由器》是一款基于Windows平台下,稳定、高效的新一代软路由系统,除具有主流软路由的全部功能外,还拥有着其他软路由不具有的特色功能:智能QoS、高度可视化管理
海拓微信助手
3.05 MB/2020-08-17海拓微信助手官方版是一款功能全面的手机聊天辅助工具,不仅仅支持微信,还兼容微博,易信等平台。海拓微信助手的自动批量处理消息、批量添加好友等功能非常实用、快捷。海拓微信助手官方版功能介绍:1、多账号操作:多账号轮流操作的功能,
css图片抓取大师
39 KB/2020-08-17css图片抓取大师让你可以轻松的对css文件进行下载,你可以轻松的对css文件中的图片进行下载和提取,操作非常的简单,css图片抓取大师内有详细的操作步奏和教程方法让你可以轻松的使
几米一键WiFi共享
1.44 MB/2020-08-17几米一键wifi共享是一款wifi共享软件,通过无线网卡虚拟出WiFi热点,几米一键wifi共享就像一台微型的无线路由器,使无线移动设备可在没有无线路由器的情况下,同样享受无线上网
Microsoft Silverlight
6.68 MB/2020-08-17MicrosoftSilverlight是微软所发展的Web前端应用程序开发解决方案,是微软丰富型互联网应用程序(RichInternetApplication)策略的主要应用程序开发平台之一,以浏览器的外挂组件方式
微商猎手
702 KB/2020-08-17微商猎手(微信猎手)是全球首家微信好友管理辅助软件,快速找出把你删除的微信好友,备份导出自己的微信好友!微商必备软件!微商猎手是全球第一款微信好友管理辅助软件,它最快只需3秒钟,就
下载专用链转换工具
宽带自动连接器
AI Roboform
阿达应用盒子
花生壳
WeFi
星空极速
中国移动手机桌面助理
WiSwitch
新澳天天彩好彩600
澳门6合和彩官网下载
彩虹多多app下载彩票手机版
六盒宝典
局王七星彩旧版本
天天彩澳门天天彩
彩民之家澳门版
49tk图库app下载安装恢复
彩吧助手旧版走势图
您可能感兴趣的专题
男生必备
男生们看过来!
安卓装机必备
女生必备
女生必备app是拥有众多女性用户的手机软件,作为一个女生,生活中像淘宝、京东这类线上购物软件可以说是少不了的,小红书这种穿搭、化妆分享平台也很受欢迎,类似于西柚大姨妈、美柚这种专为女生打造的生理期app更是手机必备,还有大家用的最多拍照美颜app是绝对不能忘记的,除此之外对于一些追星女孩来说,微博也是一个必不可少的软件。超多女生必备软件尽在下载吧!
迅雷看看使用教程
迅雷看看播放器是一款多功能在线高清多媒体视频播放器,支持本地播放与在线视频点播,采用P2P点对点传输技术,可以在线流畅观看高清晰电影。不仅如此,迅雷看看不断完善用户交互和在线产品体验,让您的工作与生活充满乐趣。
驱动精灵
驱动精灵是一款集驱动管理和硬件检测于一体的、专业级的驱动管理和维护工具。驱动精灵为用户提供驱动备份、恢复、安装、删除、在线更新等实用功能,也是大家日常生活中经常用到的实用型软件之一了。
拼音输入法
对于电脑文字输入,拼音输入法是一种非常受欢迎的输入法,搜狗拼音输入法、百度拼音输入法、QQ拼音输入法、谷歌拼音输入法、紫光拼音输入法、智能拼音输入法等,你在用哪款呢?一款好用适合自己的拼音输入法一定对您平时帮助很大!下载吧收集了最热门国人最喜欢用的拼音输入法给大家。
b站哔哩哔哩怎么使用
很多人都喜欢在b站哔哩哔哩上观看视频,不单是因为可以提前看到一些视频资源,B站的一些弹幕、评论的玩法也是被网友们玩坏了!下面下载吧小编带来了b站哔哩哔哩怎么使用的教程合集!希望能帮到你啦!
抖音短视频app
抖音短视频app,这里汇聚全球潮流音乐,搭配舞蹈、表演等内容形式,还有超多原创特效、滤镜、场景切换帮你一秒变大片,为你打造刷爆朋友圈的魔性短视频。脑洞有多大,舞台就有多大!好玩的人都在这儿!