宝塔面板是一款多功能的服务器管理软件,通过该系统对网站服务器进行管理,用户可以实现高效的网站管理和网站运营工作;软件支持多操作系统,用户可以下载对应的Windows和Linux版本在不同的系统中进行服务器管理;软件共有十一项常用的服务器管理功能,包括网站管理,ftp管理,数据库管理,文件管理,软件管理等等,基本能够满足一般用户对网站服务器管理的各种需求;宝塔面板的用户界面直观整洁,对于用户而言在是使用上不会有太大的难度;需要的朋友欢迎下载体验。

宝塔账号绑定:用于ssl证书申请、专业版和插件购买等服务。
微信小程序绑定:用于服务器资源监控,和面板的基础功能操作。
面板升级入口:用于当前面板升级和测试版的切换(最新版本才支持测试版的直接切换)。
重启服务器:停止所有服务并重启服务器。
重启面板:重新启动面板服务,清楚面板缓存及日志。
修复面板:若面板部分功能无法正常使用,可以尝试修复面板进行修复。
1、用户可以在桌面上使用它还可以在网页中使用它。
2、支持Windows系统部署和Linux系统部署。
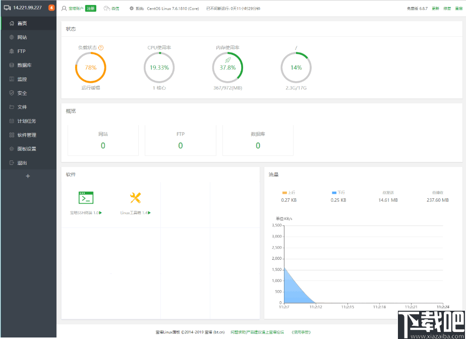
3、向用户展示当前服务器的各项系统参数。
4、让用户可以轻松管理站点,ftp以及数据库等等。
5、可以使用软件实现图片管理,软件管理等等。
6、能够实时的对网速进行监控,记录文件的上传和下载量。
1、在本站解压并安装软件,软件安装之后启动软件使用。

2、在软件中进行ftp连接设置,在左侧的面板中切换到ftp界面中,单击添加ftp按钮。

3、然后在此界面中根据提示,在面板中输入ftp的用户名,密码以及根目录单击提交即可。

4、切换到数据库界面中,单击添加数据库,然后设置数据库名,密码,选择访问权限来提那家数据库信息。

5、软件的root采用随机密码,root作为最高的账户权限密码,请谨慎操作。

6、创建好数据库之后,单击数据库列表文件中的备份,导入按钮。

7、然后打开如下面板,然后单击备份按钮,就可以将当前的文件进行备份了。

8、点击导入按钮,可以在本地资源管理器中选择文件进行上传。

云锁
28.35 MB/2020-08-17云锁是一款服务器远程管理工具,云锁凝结操作系统内核加固领域数十年的经验积累,集合服务器安全,网站安全管理为一体,以操作系统内核加固技术为基础,同时开放网站安全防护,登录防护,流量防
PHPnow Lite
14.07 MB/2020-08-17PHPnow-Lite是PHPnow.org制作发布的最小PHP+MySQL运行环境.已经包含了MySQL,GD2,mcrypt,ZendOptimizer;非常适合用于产品打包!nircmd.exe作为后台运行进程和关闭进程用
Home Web Server
1.1 MB/2020-08-17HomeWebServer是一套可在多数的Windows上运作运行的WEBServer软件,你可以利用它在自己的计算机上架设一个网站,并且发布在网络上让所有人观看到你所精心制作的网页。
校园e信客户端
16.07 MB/2020-08-17校园E信客户端是武汉电信针对校园用户推出的定制客户端软件。为使用户享受更好更优质的服务,经过2013年的暑期升级后,可以为校园E信双速用户提供IPv6服务。该软件同时提供IPv4和IPv4&IPv6两种拨号方式,点击软件的“普通E信登录”按钮拨号,与老版本的E信客户端功能完全一致,只能访问IPv4资源;点击软件的“IPv6登录”按钮拨号,则可同时访问IPv4和IPv6资源。两种拨号方式的速率、资费以及套餐提供的服务完全一致。
SQL Server MySQL
6.74 MB/2020-08-17HKROnlineSyncNavigator是一款SQLServer,MySQL数据库同步软件。它为您提供一种简单智能的方式完成复杂的数据库数据同步,分发操作。
Wamp Server
37.91 MB/2020-08-17WampServer是一款功能强大的PHP集成安装环境,WampServer在windows下将Apache+PHP+Mysql集成环境,拥有简单的图形和菜单安装和配置环境。安装WampServer后,在右下角的托盘进行控制。WampServer支持多个语言,
upupw Nginx
35.54 MB/2020-08-17upupwphp环境集成包无需安装,不写入任何注册表信息,下载集成包解压即用。启动UPUPW控制面板后可运行Apache/Nginx、PHP、MySQL等系统服务,适用于购买了Windows平台VPS云主机或服务器的朋友搭建Web服务器部署网站,也适用于本地装有任意Windows系统电脑的朋友调试Discuz/phpwind/dedecms/wordpress等PHP程序。UPUPWPHP环境
Plume HTTP Server
云锁
校园e信客户端
SQL Server MySQL
USBWebserver
Wamp Server
upupw Apache
phpStudy
phpStudy Lite
六盒宝典
新澳门2025
够力七星彩排列五奖表安装2015
新澳天天彩好彩600
澳门6合和彩官网下载
够力七星彩排列五奖表旧版安装2015
767娱乐
够力奖表助手下载安装2025
够力七星彩奖表
您可能感兴趣的专题
男生必备
男生们看过来!
安卓装机必备
女生必备
女生必备app是拥有众多女性用户的手机软件,作为一个女生,生活中像淘宝、京东这类线上购物软件可以说是少不了的,小红书这种穿搭、化妆分享平台也很受欢迎,类似于西柚大姨妈、美柚这种专为女生打造的生理期app更是手机必备,还有大家用的最多拍照美颜app是绝对不能忘记的,除此之外对于一些追星女孩来说,微博也是一个必不可少的软件。超多女生必备软件尽在下载吧!
迅雷看看使用教程
迅雷看看播放器是一款多功能在线高清多媒体视频播放器,支持本地播放与在线视频点播,采用P2P点对点传输技术,可以在线流畅观看高清晰电影。不仅如此,迅雷看看不断完善用户交互和在线产品体验,让您的工作与生活充满乐趣。
驱动精灵
驱动精灵是一款集驱动管理和硬件检测于一体的、专业级的驱动管理和维护工具。驱动精灵为用户提供驱动备份、恢复、安装、删除、在线更新等实用功能,也是大家日常生活中经常用到的实用型软件之一了。
拼音输入法
对于电脑文字输入,拼音输入法是一种非常受欢迎的输入法,搜狗拼音输入法、百度拼音输入法、QQ拼音输入法、谷歌拼音输入法、紫光拼音输入法、智能拼音输入法等,你在用哪款呢?一款好用适合自己的拼音输入法一定对您平时帮助很大!下载吧收集了最热门国人最喜欢用的拼音输入法给大家。
b站哔哩哔哩怎么使用
很多人都喜欢在b站哔哩哔哩上观看视频,不单是因为可以提前看到一些视频资源,B站的一些弹幕、评论的玩法也是被网友们玩坏了!下面下载吧小编带来了b站哔哩哔哩怎么使用的教程合集!希望能帮到你啦!
抖音短视频app
抖音短视频app,这里汇聚全球潮流音乐,搭配舞蹈、表演等内容形式,还有超多原创特效、滤镜、场景切换帮你一秒变大片,为你打造刷爆朋友圈的魔性短视频。脑洞有多大,舞台就有多大!好玩的人都在这儿!